微淘是宣傳自己店鋪的品牌文化、發布折扣活動、管理新老客戶、定向推送優秀內容的平臺。在微淘,可以擁有眾多活躍的忠實粉絲,發布的內容可以被粉絲即時收到。移動互聯網的特性,決定用戶的停留時間更短,需要更迅速地獲取信息;用戶的購買行為也從需求型、大眾型消費向個性化轉變,需要更即時地獲取精準信息。
然而這一切,在微淘都可以搞定。
那么我們來看看微淘的【展現位置】:手淘頁面旁邊

我們可以看到微淘頁面顯示的店鋪新發布,試穿秀,內容寫的很好,照片也很漂亮,用兩個不同類型的漂亮妹紙來試穿,不僅款式很新穎,還有種高大上的感覺,是不是很吸引眼球呢
那么我來教【怎么做微淘】
首先打開【淘寶網無線運營中心】

進入以后我們以【發帖子】為例

我們先【編輯標題】
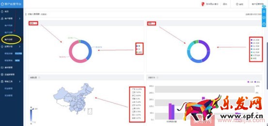
在編輯標題之前,我們先搞清楚自己的客戶人群,要想標題吸引人,我們得知道客戶想看什么喜歡看什么,我們再來針對性的制作我們的營銷內容,怎么看我們的客戶是什么樣的人,我們可以通過【點擊客戶運營平臺】,【點擊客戶分析】里面非常清晰的展現了你的客戶男女比例,年齡大小,分布地區等。

微淘的內容發放,我們可以借鑒時事新聞,比如說你上面的的客戶大部分是年輕群體,那么什么八卦,明星,出軌,政治等等就對他們非常吸引,如果你實在不清楚怎么吸引人的,多看看你手機新聞里面的一些熱聊話題,借助話題推廣你的產品。
【舉個栗子】最近薛之謙的演唱會為他前妻演唱歌曲這個新聞很火爆,這個店鋪馬上就發布了這個動態,結果有8.9萬的人觀看,一千多的點贊和評論。要知道微淘是百萬計的流量入口,只要你發布的動態沾上一點話題性,流量分分鐘破萬了,所以大家一定要記好我們的內容和標題要吸引你客戶的眼球,你就成功一半了

所以我們做微淘內容的【框架】是:

首先標題要吸引人,結合當下熱點做個標題黨;
圖片要吸引人,不管是搞笑表情包還是靚麗的寫真照,吸引眼球就是對的;
內容要引導到你的產品上面,比如我們用下面這個圖片和文字是不是可以推廣零食店,我們的思路就是從圖片和標題吸引眼球后轉移到我們的產品上面,是不是做了一個巧妙的創意內容營銷了呢,大家發散這個思維到自己的產品上我相信能想出很多絕妙的微淘內容

做零食的店鋪不知道有沒有看過這個圖然后做微淘營銷啊,沒錯,做好內容營銷就是這么簡單。
通過噱頭標題,創意圖片,引導性內容主做完以后,我們來講最后的定時發布在什么時候

設置范圍如下:
1.在你店鋪訪客最多的時候
2.秒殺活動的時候 來 通知
3.雙十一 雙十二 來 通知
4.新品上架 來 通知
5.天天特價 來 通知
不知道怎么看店鋪訪客最多的時候我們可以打開生意參謀,點擊流量分析,點擊訪客分析,我們可以看到非常清晰的時間段

這個時候你的訪客人數最高。你就精準投放到這個時間段獲得更多的人氣。
好的,那么我們就這個時間段通知,結合上面的圖文結合,引導產品的內容,精準的定時發布,那么你的微淘就成功完成啦!接下來就是等待你的流量過來了。
快消品貨源網提供超市貨源信息,超市采購進貨渠道。超市進貨網提供成都食品批發,日用百貨批發信息、微信淘寶網店超市采購信息和超市加盟信息.打造國內超市采購商與批發市場供應廠商搭建網上批發市場平臺,是全國批發市場行業中電子商務權威性網站。
本文來源: 新手必備:微淘內容發布基本操作





